W-Analytics内置100+个计算方法,可以对数据进行各种统计计算、四则运算、过滤以及查找替换,实现敏捷轻量级的数据分析。根据分析的目的,选择一个或多个数据表,进行多表关联与数据处理,建立数据模型,之后需要基于数据模型运用系统内置计算方法获得指标数据输出数据报告。
便捷的可视化数据建模 所见即所得的可视化操作界面,让专业的数据建模变得简单、直观,业务人员通过简单的学习即可熟练应用。
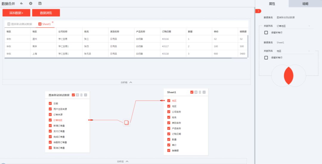
通过拖拽和简单的选择设置操作,即可快速完成数据建模。多个表数据表的关联操作,只需要在有关联关系的两个字段之间拖动连线完成关联,然后勾选关联后需要的数据字段,选择关联后数据集范围,一个建模过程即操作完成。建模过程中的数据结果及数据结构可实时查看,方便用户操作并掌控数据。W-Analytics将图表与用户的数据进行对接,建模后的数据表均通过数据源统一管理,并可管理数据字段类型,方便图表对接应用。
高效的自助式数据分析 业务人员无需编写繁琐的代码逻辑,以及SQL查询,只要简单地拖拽设置计算方法相关属性,就能轻松完成数据统计分析,直接输出分析计算结果,极大提高工作效率。同时可以方便灵活的调整尝试各种计算方法,快速发现数据中的规律。
W-Analytics内置100+个计算方法,如求和、计数、平均值、过滤、计算函数集合等,可以对数据进行各种统计计算、四则运算、过滤以及查找替换,实现敏捷轻量级的数据分析。拖拽需要的算子到中间可视化编辑区域,添加数据后,在右侧属性栏中选择分组列、计算列,填写计算后字段的名称,点击“浏览数据”即可立即输出编辑区域最下方的计算结果。 
实用的数据分析简报 用户分析计算后的结果数据直接与图表库中的图表绑定,形成数据分析简报。简报中的图表可以通过仪表盘进行聚合实现大屏可视化展示。对于周期性的数据,简报也可以作为分析模板,只需更换新的数据,套用既有分析过程,即可快速完成报告输出。
以这些分析后的数据为基础,可以预测经济形势与市场趋势,有利于企业对未来的生产发展方向作出相应的调整。同时,有助于企业加强信息化、数据化的运作管理过程,从而提高企业整体运行的灵活度,使企业能够以未来预测优势在激烈的市场竞争中脱颖而出。

|